Monte Carlo Kill Zones Risk of Ruin AI $ Impact Trade Grading A-F Session Intelligence Behavioral Scoring Event Impact
Features no other trade journal has
Record & Analyze 01–02
Trade journal showing 30 trades with A-F grades, cumulative P&L, session tags, and filter toolbar

Trade Journal

Every trade logged with P&L, R-multiple, session, hour, grade, and running cumulative equity. Add notes, tags, screenshots, emotional state, and commission costs per trade.

  • Auto-graded A-F on 4 dimensions
  • Filter by pair, session, direction, date range
  • Cumulative P&L column shows your equity curve inline
  • Trade replay with play/pause and running stats
  • Export to PDF or CSV
Edge Report ranking top sessions and hours by profit with AI-powered recommendations

Edge Report

Ranks your top 5 money-makers and money-losers by session, hour, day, and pair. Dollar amounts on everything. No guessing where your edge actually is.

  • AI analysis: 3-5 ranked recommendations with dollar impact
  • Bias alignment and volatility regime breakdown
  • Tag analytics for custom setup tracking
  • Post-close continuation analysis
  • What to Cut Advisor: what's costing you, with numbers
Live Intelligence 03
Pulse view with live session clock, economic calendar, danger zone alerts, and session intelligence

Pulse — Live Session Intelligence

Real-time session clock with time remaining, economic calendar with high-impact event alerts, and a personalized edge signal that tells you whether current conditions match your best setups.

  • Live forex quotes from 5 data sources (incl. MT5 direct)
  • Danger zone alerts before high-impact news
  • Currency strength bars
  • Session intelligence: FOCUS / OK / REDUCE / AVOID
  • Full-week economic calendar with historical performance
Only in Dojix 04–06
Monte Carlo simulation with 1,000 equity curves, exit efficiency gauge, and risk of ruin
No competitor has this

Monte Carlo & Risk of Ruin

Run 1,000 randomized simulations of your trade history. Know your probability of hitting targets and your mathematical risk of blowing the account.

  • 1,000 equity curve simulations with confidence bands
  • Probability of profit, target hit, and max drawdown
  • Risk of Ruin: Kelly criterion with probability gauge
  • Exit efficiency: how much money you leave on the table
  • Commission & swap cost tracking by symbol
Timing tab with trade calendar, hourly P&L chart, day-of-week breakdown, and duration analysis

Timing Analytics

When do you trade best? Calendar view, hourly P&L breakdown, day-of-week analysis, and trade duration insights tell you exactly when your edge is sharpest.

  • Trade calendar with daily P&L heatmap
  • Hourly P&L chart: see which hours pay you
  • Day-of-week breakdown with win rate and profit factor
  • Duration analysis: are you holding too long or cutting too short?
  • Trade time heatmap: hour vs. day grid
Sessions tab with session heatmap, kill zone optimizer, and sequence analysis
No competitor has this

Sessions & Kill Zones

Session-level edge analysis that no other journal offers. See P&L by session and hour, find your optimal kill zones, and understand your win/loss streaks.

  • Session heatmap: P&L by hour and day of week
  • Kill Zone Optimizer: your most profitable time windows
  • Session intelligence with per-session edge signals
  • Sequence analysis: win/loss streak patterns
  • Streak timeline: visualize momentum shifts
Deep Analysis 07–09
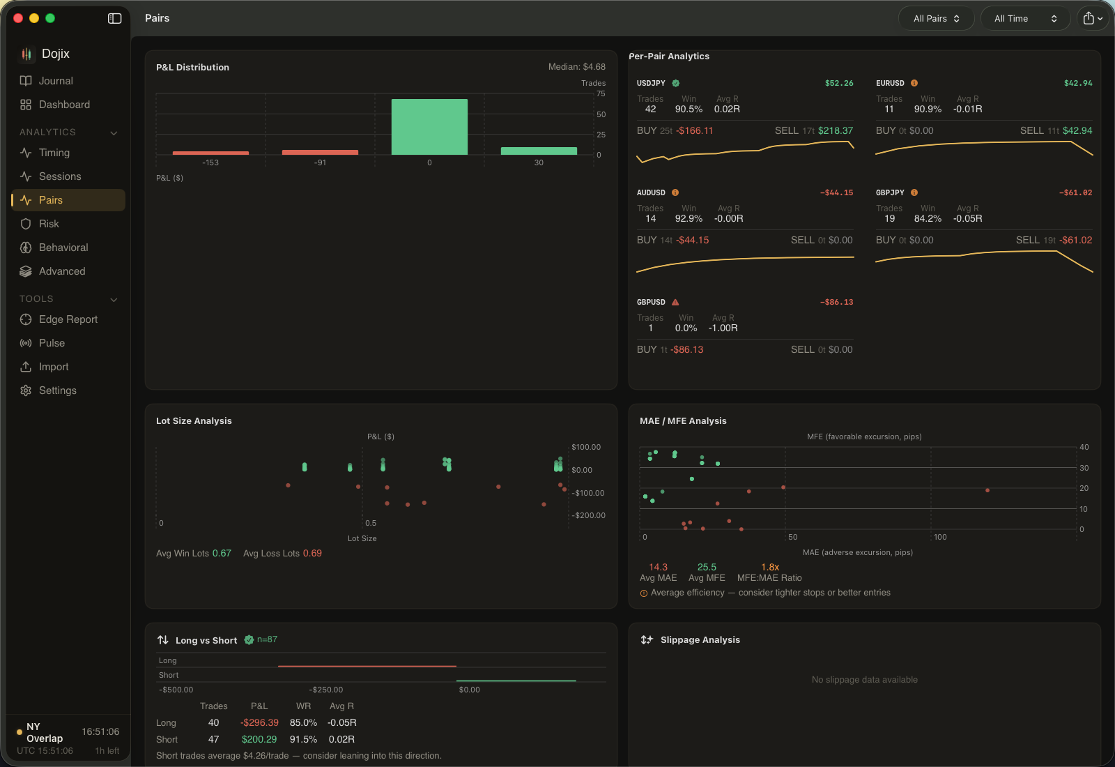
Pairs tab with win/loss distribution, pair analytics, and directional edge analysis

Pair & Instrument Analytics

Deep analysis of what you trade and how. Win/loss distributions, per-pair metrics, directional bias, lot sizing patterns, and correlation analysis.

  • Win/loss distribution with R-multiple histogram
  • Per-pair analytics: win rate, PF, average P&L, trade count
  • Directional edge: long vs. short performance per pair
  • Lot size analysis: are you sizing up after losses?
  • Pair correlation matrix with diversification insights
Discipline score A grade, trade grade distribution, consistency score, emotional P&L, and checklist compliance

Behavioral Analytics

The features that separate serious traders from everyone else. Know your discipline score, consistency score, and whether you're improving or slipping.

  • Discipline Score (A-F): overtrading, revenge, tilt, sizing
  • Consistency Score: win rate stability, recovery speed
  • Trade Grades: A-F distribution across your history
  • Emotional P&L: Calm, Confident, Anxious, FOMO, Revenge
  • Checklist compliance: dollar impact of following your rules
Risk tab with drawdown recovery, growth projections, position sizer, and benchmark comparison

Risk & Growth Projections

Understand your drawdown patterns, project your account growth, and size your positions based on actual data rather than guesswork.

  • Drawdown recovery: time underwater, depth, behavior during DD
  • Growth projections with compounding scenarios
  • Position sizer based on your actual risk metrics
  • Sharpe, Calmar, and Sortino ratios
  • Event Impact Profiler: how NFP, FOMC, CPI affect your P&L
Connect 10
Import view showing 9-platform auto-detection with drag-and-drop and OANDA API

Import from Anywhere

Drag-and-drop any CSV and Dojix auto-detects the format. Or connect directly to OANDA via API. Supports 9 platforms out of the box.

  • MT5 StrategyAnalytics with 38 computed fields per trade
  • MT4, cTrader, TradingView, NinjaTrader
  • OANDA direct API import (no CSV needed)
  • Interactive Brokers, Thinkorswim
  • Generic CSV with column mapping UI

66 analytics. Zero fluff.

Every component earns its place by answering a question about your trading.


Import from anywhere

Drag-and-drop any CSV. Dojix auto-detects the format.

MT5 MT4 cTrader OANDA API TradingView Interactive Brokers Thinkorswim NinjaTrader Generic CSV

Don't see your platform? The generic CSV importer with column mapping handles any format.

Ready to find your edge?

Free tier included. No credit card required.

Join Waitlist